샤오미 노트북 프로 충전고장 배터리 교체 하는 방법
안녕하세요, 이번에는 샤오미 노트북 분해해서 배터리 교체를 해보려고 합니다. 2018년에 구매했으니 참 오래되었습니다. 배터리효율이 1000Wh가 남아 샤오미 노트북 배터리 충전상태가 불량입니다. 직접 샤오미 노트북 프로의 배터리 교체 과정에 대해 상세히 이야기해보려고 합니다.

샤오미 노트북 프로 구매 후기! 8세대 i7-8550U 해외 노트북 직구
샤오미 노트북 프로 구매 후기! 8세대 i7-8550U 해외 노트북 직구 지난번 해외직구로 구매한 샤오미 노트북을 리뷰해보려고 합니다. CPU i7-8550 사양에 16GB RAM, 256GB SSD, MX150 그래픽카드의 8세대 노트
ndolson.com

말렸지만, 샤오미 노트북 프로 구매한 이유
2018년 3월, 저는 샤오미 노트북 프로를 구매했습니다. 샤오미 노트북 프로 15.6인치는 8세대 i5-8250U CPU와 i7-8550U 중에서 선택할 수 있었는데, 필자는 고성능과 합리적인 가격을 고려하여 고사양으로 골랐습니다.
하지만, 벌써 5년 가까운 사용 기간 동안 만족스러운 성능을 발휘해왔지만, 2023년 12월이 되자 배터리 성능에 문제가 발생했습니다.
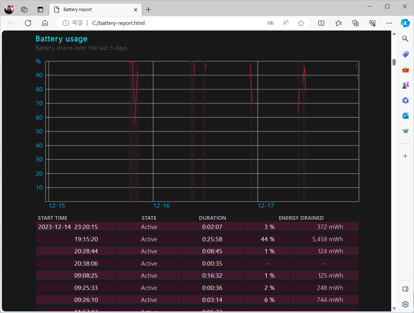
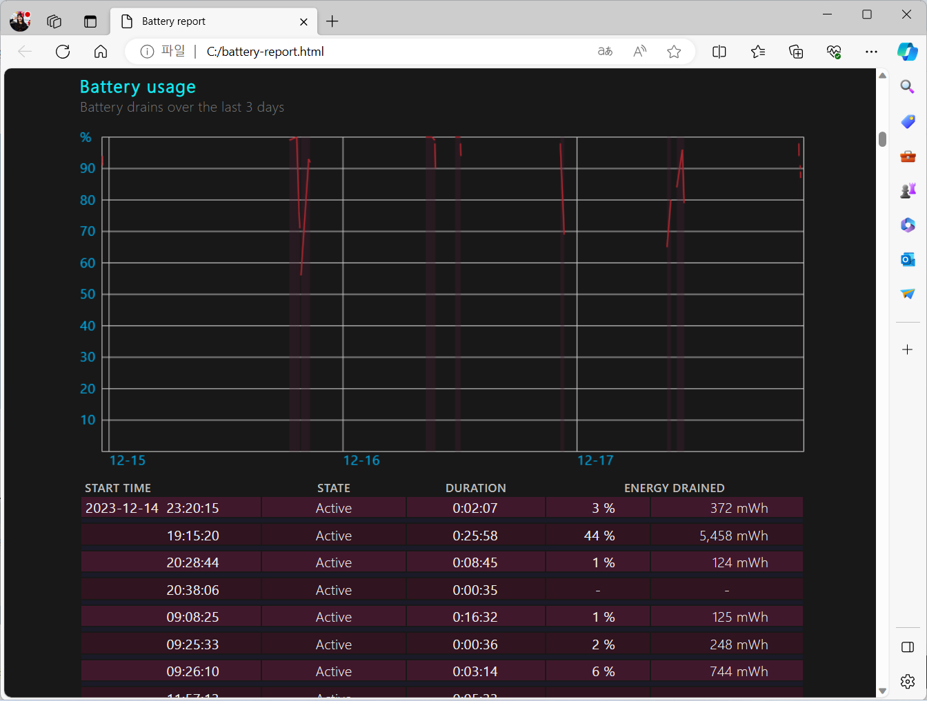
샤오미 노트북 배터리 용량/잔량 확인하기

powercfg /batteryreport
cmd 창을 관리자 권한으로 수행한 후, 위와 같이 명령어를 보내면 배터리 리포트를 받을 수 있습니다.
배터리 효율이 12,403mWh 밖에 남지 않았습니다.
샤오미 노트북 프로 배터리 교체 하는 방법

저는 알리익스프레스와 쿠팡 등 모두 샤오미 배터리를 구매하려고 알아보았습니다. 샤오미 노트북 프로용 배터리 모델명은 R15B01W 입니다.
쿠팡 해외배송 샤오미 노트북 프로 배터리 R15B01W: https://link.coupang.com/a/bkbCj6
샤오미 R15B01W 노트북 배터리 PRO 15.6 TM1701 171501-ALFQ
COUPANG
www.coupang.com
R15B01W 배터리를 구매하였습니다. 배터리 효율 때문에 교체하기로 결정했습니다. 모델별 호환 가능한 배터리가 존재합니다. 또 정확한 모델명 확인이 필수적입니다.
교체 과정 자체는 생각보다 간단했습니다. 하지만, 몇 가지 주의해야 할 점이 있습니다.
1. 배터리 케이블 분리가 좀 힘들다.

배터리 케이블 분리 과정이 다소 까다로웠습니다. 위로 들어 올리면 되는데 생각보다 잘 안 빠집니다.
겁먹지 말고 힘주어 위로 들어 올리면 됩니다. 그러다가 기존 배터리 케이블이 깨졌습니다. ㅋㅋㅋ 배터리를 교체할 때는 케이블 손상을 방지하기 위해 조심스럽게 작업해야 합니다.

2. 숨겨진 나사 주의
노트북 후면판을 열 때 숨겨진 나사가 있습니다. 정 가운데 위에 고무 부분을 옆으로 제치면 나사가 숨어 있습니다. 이걸 간과하고 힘을 과하게 사용하면 노트북 케이스나 내부 부품을 손상시킬 수 있으니 주의가 필요합니다.
샤오미 노트북 배터리 교체 사용 후기 및 배터리 충전 80% 제한하기

샤오미 배터리가 60040 mWh로 증가하였습니다.


배터리 교체하고 몇 년 동안 쓸 수 있을까?




2018년 3월부터 사용하여 5년이 넘게 100% 충전을 매일 하면서 쓰니 배터리가 고장이 났습니다. 그래도 꽤 오랫동안 문제없이 잘 쓰고 있다는 게 놀랍습니다.

이제는 새로운 배터리로 교체한 후 샤오미 노트북 프로는 예전과 같은 안정적인 성능을 보여주고 있습니다. 특히, 배터리 수명을 최대한 유지하기 위해서는 80% 정도만 충전하는 것이 좋습니다.

샤오미 노트북 프로는 바이오스 설정에서 조절할 수 있다고 하지만, 저는 아직 이 기능을 사용해보지 않았습니다.
윈도우 11에서는 배터리 관리에 관한 별도의 기능은 제공하지 않지만, 배터리가 완전히 충전되었을 때, 알려주는 프로그램이 있어 활용하는 것도 좋은 방법입니다.

전반적으로, 샤오미 노트북 프로의 배터리 교체는 비교적 간단한 과정이었습니다. 공구에 대한 두려움만 없다면 다들 하실 수 있을 것 같습니다. 하지만 적절한 주의를 기울이면 누구나 직접 할 수 있습니다. 이러한 자가 수리는 비용을 절감하고, 노트북이 오래되었지만 계속 관리하면서 쓸 수 있으니 꼭 해보세요.


<쿠팡 해외배송> 샤오미 노트북 프로 배터리 R15B01W 구매하기
참고로 구매하면, 공구도 있어서 노트북 분해하기 더 편하더라고요. 참고해서 구매하세요~

